티스토리 뷰

우리나라 각종 증권사들이 미국 주식시장에 대한 접근성을 높게 해 주면서 많은 분들이 국내 주식보다는 미국 주식으로, "전세계의 자금이 몰리고, 가장 규모가 큰" 미국 주식시장에 투자를 하고 계신데요~
오늘은 미국 주식 거래 시 유용한 필수 사이트에 대해서 총정리를 해드리겠습니다. 미국 주식을 거래할 때 유용한 정보들을 실시간으로 얻을 수 있는 사이트들이니 꼭 저장해 두셨다가 미국 주식 거래 시 활용하시기 바랍니다.
이건 꿀팁이긴 한데 크롬에서 해당 사이트들에 접속하시면 크롬에 번역기능이 있기 때문에 이를 활용하시면 영어를 잘 못하는데 미국 주식을 거래하시는 분들도 미국 주식 거래 시 충분히 사이트들 활용이 가능합니다.
그럼 지금부터 시작합니다.
1. Seeking Alpha(시킹 알파) - 재무제표, 컨센서스, 동종기업 분석
Seeking Alpha(시킹 알파)는 제가 가장 많이 사용하는 사이트인데요. 인터페이스가 가장 제 마음에 듭니다. 한눈에 보기가 편하다는 것이죠.
제가 여기서 주로 보는 것은 재무제표(Financials)와 기업의 이익이나 매출(실적) 등을 예상해주는 어닝 컨센서스(Earnings), 그리고 같은 업종의 기업들과 각종 항목들을 비교해 주는 피어(Peers) 항목입니다. 이외에도 수많은 정보들이 있으니 직접 들어가셔서 확인해 보시면 좋을 것 같습니다.



주의해야 할 점은 어닝 컨센서스 같은 경우 무료로는 2년정도(기업 요약 항목(Summary)에서는 3년 정도)의 예상치를 보여주고, 1년에 199달러를 내는 유료가입자의 경우에는 향후 10년간의 예상치를 보여줍니다. 개인적으로 3년 이후부터의 예상치는 거의 정확도가 없다고 생각하기에 무료로만 이용해도 충분하다고 생각합니다.
물론 좀 더 많은 정보를 얻고 싶은 분들은 199달러 이상의 가치가 있다고 생각하신다면 유료가입하셔도 좋을 것 같습니다.
2. Finviz(핀비즈) - S&P500 MAP, 종목 스크리닝을 하는데 편리한 사이트
다음은 많은 주식 유튜버들이 활용하는 Finviz(핀비즈)입니다. 아마 많은 분들이 주식 유튜버들이 시황 설명할 때 활용하는 것을 많이 보실 수 있으셨을 텐데요.

지도형식으로 되어있기 때문에 어느 섹터가 강하고 어느 섹터가 약한지 한눈에 보기에 아주 편리합니다. 해당 지도는 핀비즈 사이트의 Maps 탭에서 보실 수 있습니다. 이외에도 다양한 정보들이 있긴 합니다. 저는 Maps 탭 이외에는 거의 활용하고 있지 않긴 합니다.
핀비즈의 약간의 단점은 유료 서비스를 구독하지 않으면 15분 지연이 발생한다는 점입니다. 즉, 무료로 사용할 시에는 15분 전의 주가가 지도에 표시된다고 할 수 있습니다. 유료 서비스를 구독하면 실시간 지도를 볼 수 있습니다.(유료 서비스 구독료는 월 25달러)
3. Fred(미국 연방 준비 은행) - 각종 경제 지표 확인
이번에 소개할 사이트는 Fred(미국 연방 준비 은행) 사이트입니다. 각종 경제 지표, 데이터들을 확인하기에 편리한 곳인데요. 수많은 지표들이 사이트에 수록되어 있기 때문에 어떤 것부터 보면 좋을지 모르겠다 하시는 분들은 제가 아래 사진에서 설명해 놓았듯이 많은 사람들이 확인하는 Popular Series의 지표들부터 확인하시면 좋을 것 같습니다.


저는 예시로 Popular Series탭의 가장 위에 있는 10-Year Treasury Constant Maturity Minus 2-Year Treasury Constant Maturity(장단기 금리차)를 클릭했는데요. 아래 사진처럼 그래프 형태로 지표추이를 보여줍니다.

4. Tip Ranks - 애널리스트들의 목표 주가 확인하기 편리함
다음은 각 기업에 대한 애널리스트들의 목표 주가를 확인할 수 있는 Tip Ranks입니다.
아래 사진의 검색창에 목표 주가를 확인하고자 하는 기업의 명칭 혹은 티커를 넣고 검색하면 목표주가를 확인할 수 있습니다.

저는 예시로 엔비디아의 목표주가를 검색해 봤는데요. 다음과 같이 애널리스트들의 평균 목표주가, 최고 목표주가, 최저 목표주가 등을 확인할 수 있습니다.

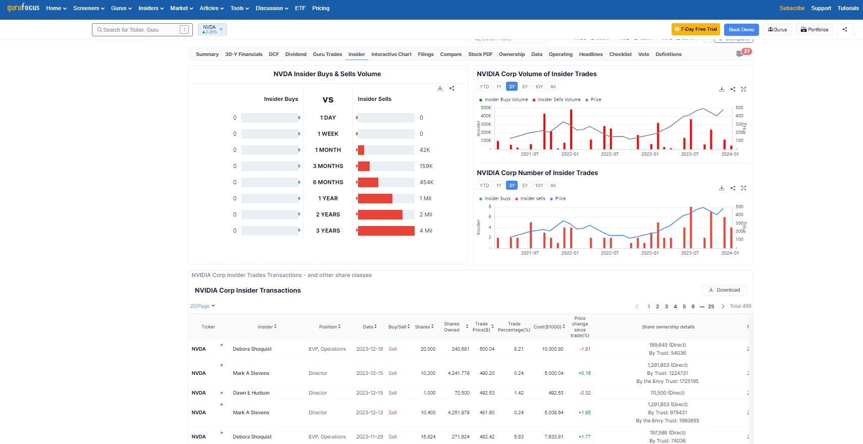
5. Guru Focus - 내부자 주식 거래 정보(내부자 매도 등) 확인하기 편리함
마지막으로 소개할 사이트는 내부자 주식 거래 정보를 확인할 수 있는 Guru Focus입니다.

사이트에 접속하셔서 상단의 Search for Ticker에 찾고자 하는 기업의 티커나 명칭을 입력하고 검색하면, 다음과 같은 화면이 나오는데요. 여기서 밑의 탭들 중 Insider 탭을 클릭하면 기업의 내부자 거래 정보를 확인할 수 있습니다. 어떤 직책의 누가 주식을 팔거나 샀는지 알 수 있어서 아주 편리합니다.


이상으로 미국주식을 거래할 때 유용한 필수 사이트 5개를 알려드렸습니다. 이외에도 수많은 미국주식 정보 사이트들이 있는데요. 오늘은 가장 대중적이기도 하고 제가 많이 사용하는 사이트들을 알려드렸습니다.
참고하셔서 기업정보 놓치지 않고 가져가셨으면 좋겠고 성공적인 투자하시길 진심으로 기원하겠습니다~





